Opel X20SE 8V in DAF400 3,5to per kdfi1.4

Benutzeravatar
Alfagta
Beiträge: 2448
Registriert: Mo Jan 24, 2011 2:24 pm
Kontaktdaten:

Re: Opel X20SE 8V in DAF400 3,5to per kdfi1.4

Beitrag von Alfagta »

ChristianK hat geschrieben:Sehe ich auch so. Ich habe mich bei einem aktuellen Projekt extra für die kdfi entscheiden.
Das dieser Satz von dir kommt kaum zu glauben.
Sonst warst du doch immer so gegen die kdfi.
:lol:
Wer aufhört besser zu werden hat aufgehört gut zu sein
Alfa 156 GTA
Alfa 75 Race Car MS III
Alfa 164 V6 Turbo
Test MS II
Tunerstudio V3.0.60.61 Registered
MLog View V4.3.30 Registered
MLog View HD V4.3.30 Registered
ChristianK
Beiträge: 2278
Registriert: So Jun 29, 2014 8:53 pm

Re: Opel X20SE 8V in DAF400 3,5to per kdfi1.4

Beitrag von ChristianK »

:mrgreen:

Ich bin gegen die Asoz.... Politik von Herrn Kastner. Aber ich benötige keinen Support. Und ich würde gern mal den Vergleich zwischen dem absolut perfekt funktionierenden Zeitronix zt-3 und dem Knödler Lambdacontroller sehen.

Von der Verarbeitungsqualität ist die kdfi über jeden Zweifel erhaben.

Mal sehen, wie sie sich in Golf 1 16v ITB schlägt.. obwohl das ja wieder sehr sehr wenig Auslastung für eine MS2 ist.
suzuki90
Beiträge: 1187
Registriert: Mo Apr 11, 2011 5:24 pm

Re: Opel X20SE 8V in DAF400 3,5to per kdfi1.4

Beitrag von suzuki90 »

Hm, ich kenne 3 Leute, die haben die kdfi gehabt und geschrottet. manche haben aufgegeben oder sind zur umc gewechselt. UMC hab bisher nur ich einmal kaputt gemacht. (Vorne beschriebener Leerlaufregler, da ich eine der ersten UMC2 hatte, da war die Freilaufdiode noch nicht drauf)
Daher frage ich mich: Ist die UMC gerade bei Anfängern sicherer oder stabiler gegen Fehler im kabelbaum?
Die kdfi waren immer wegen einer Kleinigkeit kaputt. Irgendwas raucht dann ab...
Bin mir schon auch sicher, dass die kdfi nicht schlecht ist, solange man nichts falsch macht.
Mazda MX5 NA 1.8 Turbo
ChristianK
Beiträge: 2278
Registriert: So Jun 29, 2014 8:53 pm

Re: Opel X20SE 8V in DAF400 3,5to per kdfi1.4

Beitrag von ChristianK »

Die Zeiten des schrottens sind schon lange vorbei. Das war die 1.3, bei der mit falschen Settings die Zündtreiber abgetaucht sind. Die möchte auch nicht, wenn man keinen externen Treiber nutzt. Seit der 1.4 sollte das alles kein Thema mehr sein.
suzuki90
Beiträge: 1187
Registriert: Mo Apr 11, 2011 5:24 pm

Re: Opel X20SE 8V in DAF400 3,5to per kdfi1.4

Beitrag von suzuki90 »

waren 1.4er
Mazda MX5 NA 1.8 Turbo
gtr-tobi
Beiträge: 271
Registriert: Sa Nov 15, 2008 12:35 pm

Re: Opel X20SE 8V in DAF400 3,5to per kdfi1.4

Beitrag von gtr-tobi »

Ich habe eine KDFI 1.3 und eine UMC2, beide laufen mit Bosch Leerlaufreglern 2-polig.
Einmal Mercedes und einmal Opel LLR. Baujahr 1991, bzw. 1985.
Bei keinem habe ich eine Diode mit reingemacht und es läuft nach Jahren immer noch.
Ich denke das bei den meißten LLR schon Dioden gegen Überspannung verbaut sind.
1x UMC2 und 2x KDFI R89
W124 300E Turbo, Monza Turbo, Corsa GSI
ChristianK
Beiträge: 2278
Registriert: So Jun 29, 2014 8:53 pm

Re: Opel X20SE 8V in DAF400 3,5to per kdfi1.4

Beitrag von ChristianK »

Glaube ich nicht. Die ganzen VW Bosch Dinger machen ein riesiges Theater und lassen sich überhaupt nicht regeln, wenn keine Diode verbaut ist. War vielleicht damals mal wieder eine Preisfrage, um als Hersteller den allerallerletzten Pfennig drücken zu können. Wer weiß.
suzuki90
Beiträge: 1187
Registriert: Mo Apr 11, 2011 5:24 pm

Re: Opel X20SE 8V in DAF400 3,5to per kdfi1.4

Beitrag von suzuki90 »

ist auch deutlich günstiger, ins Steuergerät noch eine Diode mehr rein zu machen als sowas auf ein Ventil zu löten, was eigentlich nur eine Spule ist. Daher kann ich mir das auch nicht vorstellen.
Aber es ist extrem unterschiedlich, mit welcher Frequenz das Ventil betrieben wird und wie die Spule aufgebaut ist.
Mazda MX5 NA 1.8 Turbo
gtr-tobi
Beiträge: 271
Registriert: Sa Nov 15, 2008 12:35 pm

Re: Opel X20SE 8V in DAF400 3,5to per kdfi1.4

Beitrag von gtr-tobi »

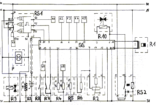
So sieht das in einem alten Mercedes Schaltplan aus.
In einem neueren ist das nicht mehr abgebildet. Es ist das Bauteil R10. Es sieht zumindest so aus als ob da eine Diode drin wäre, oder täusche ich mich da?
Vielleicht ist mit dem Zeichen aber auch nur die mechanische Seite des Ventils gemeint.
Wenn ich jetzt ein Oszi an die Masseseite des Ventils anschließe müsste ich ja dann sehen, ob da eine Induktionsspannung auftritt, oder?
Dateianhänge
image7B8.JPG
image7B8.JPG (147.64 KiB) 13442 mal betrachtet
1x UMC2 und 2x KDFI R89
W124 300E Turbo, Monza Turbo, Corsa GSI
Benutzeravatar
Alfagta
Beiträge: 2448
Registriert: Mo Jan 24, 2011 2:24 pm
Kontaktdaten:

Re: Opel X20SE 8V in DAF400 3,5to per kdfi1.4

Beitrag von Alfagta »

Die Zeichnung bei R10 soll eher ein Ventil darstellen würde ich sagen.
Wer aufhört besser zu werden hat aufgehört gut zu sein
Alfa 156 GTA
Alfa 75 Race Car MS III
Alfa 164 V6 Turbo
Test MS II
Tunerstudio V3.0.60.61 Registered
MLog View V4.3.30 Registered
MLog View HD V4.3.30 Registered
automoeller
Beiträge: 13
Registriert: Sa Okt 22, 2016 3:03 pm
Wohnort: 21483
Kontaktdaten:

Re: Opel X20SE 8V in DAF400 3,5to per kdfi1.4

Beitrag von automoeller »

ich kann meiner Story wieder neuen Content beifügen. Das Standgas meines Autos lief gut. Eigentlich kein Grund, was zu ändern. Wäre mir nur beim Lesen der Log-Dateien nicht aufgefallen, das der Idle Loop Error genauso hoch ist wie die Drehzahl ! Während Idle Target auf 0 steht. Meine Einstellung ist jetzt also:
Grundeistellung Leerlaufventil 0%=OFF
Zündhilfe zum Standgas = adaptive
Tabelle für Ziel-Menge Leerlauf beim Starten im Temperaturbereich von -40 bis +120°C erweitert. Falls ich mal warm starten möchte. Was passiert überhaupt mit undefinierten Bereichen? Wenn ich also bei laufendem Motor den grünen Punkt ausserhalb der vordefinierten Werte habe, nimmt der Rechner dann einfach den letzten bekannten Wert?
MS-Klon, die erste: DAF400 mit X20SE
automoeller
Beiträge: 13
Registriert: Sa Okt 22, 2016 3:03 pm
Wohnort: 21483
Kontaktdaten:

Re: Opel X20SE 8V in DAF400 3,5to per kdfi1.4

Beitrag von automoeller »

Die Gasanlage ist nun soweit eingebaut. Ich habe die Anlage von Prins VSI1 aus einem Passat mit ähnlichem Hubraum und Leistung. Jetzt werde ich einen Termin beim Gasmann meines Vertrauens machen. Bin gespannt, was er zum MS-Klon statt Serien-Ecu sagt.
Nebenbei hab ich auch die Kopfdichtung am Opelmotor erneuert. Der Verdacht auf einen Schleicher hat sich bestätigt. Die Dichtung war gar nicht so alt. Die Zylinderkopfschrauben konnte ich beinah von Hand losdrehen. Kein Vergleich mit modernen Turbodieseln. Spuren von klopfender Verbrennung sind absolut keine da, keine Kerben, kein Grauschleier, Der Ruß auf den Kolben ist seidenmatt im gesamten Bereich.
MS-Klon, die erste: DAF400 mit X20SE
automoeller
Beiträge: 13
Registriert: Sa Okt 22, 2016 3:03 pm
Wohnort: 21483
Kontaktdaten:

Re: Opel X20SE 8V in DAF400 3,5to per kdfi1.4

Beitrag von automoeller »

Das tut gut, mal gelobt zu werden. Dem Gasmann hat mein Umbau gefallen. Er hat wärend der Probefahrt hübsch den Lambdawert aus dem Tuning Studio abgefragt ( die Prins VSI hat zwar einen Lambdasondeneingang vorgesehen, muss aber nicht angeschlossen werden). Ein erfahrener Mann. Das Umschalten ist quasi nicht zu spüren. Jetzt muss ich nur noch das geschaltete Plus der VSI benutzen, um damit die Benzinpumpe auszuschalten und den Table Switch zu aktivieren. Ich denke, ich nehme dafür ein Wechsler-Relais, das Masse von A nach B schaltet und A ist für das separate Benzinpumpenrelais und B für den Table Switch. Beide Relais nehme ich kostenlos aus Schrottautos, ansonsten würde auch ein Relais reichen, das mehrere getrennte Wechsler hat.
Zum Leerlauf gibt es Threads, die ich noch lesen muss. Ist bestimmt nichts, was noch nicht da gewesen ist.
Mein Drehzahlmesserausgang geht auch nicht.....
MS-Klon, die erste: DAF400 mit X20SE
Antworten